GUI Walkthrough
The NEREIDS desktop application provides interactive neutron resonance imaging analysis with visual feedback at every step.
Launch
# Homebrew (macOS)
brew install --cask ornlneutronimaging/nereids/nereids
# Or pip
pip install nereids-gui
nereids-gui
# Or from source
cargo run --release -p nereids-gui
Landing Page
The landing page presents three entry points:
- Single Spectrum -- fit a single transmission spectrum to recover isotope densities
- Spatial Map -- fit every pixel in a transmission image stack
- Tools -- forward model, detectability analysis, periodic table

Decision Wizard
After selecting an entry point, a short wizard asks:
- Fitting type: Single spectrum or spatial map
- Data format: Raw events (NeXus), pre-normalized TIFF, or transmission TIFF
The wizard configures a dynamic pipeline with only the steps relevant to your data format. Six distinct pipelines are available.
Pipeline Steps
Load
Select sample data, open beam, and spectrum files. Supports multi-frame TIFF stacks, TIFF folders, and NeXus/HDF5 event data. The GUI auto-detects the file format and loads data when all fields are filled.

Normalize
For raw data pipelines (TIFF pair or NeXus events), the Normalize step computes transmission from sample and open-beam measurements. Pre-normalized and transmission TIFF pipelines skip this step automatically.
Configure
Select isotopes of interest from the periodic table. ENDF nuclear data is fetched automatically from IAEA servers and cached locally. Each isotope shows a status badge (Pending, Fetching, Loaded, Failed).
Configure beamline parameters (flight path, timing resolution) and solver settings (Levenberg-Marquardt or Poisson KL divergence).

Analyze
Run the fit. For spatial maps, a progress bar tracks per-pixel fitting with rayon parallelism. Click any pixel to inspect its individual fit. Fit feedback shows green (good fit) or red (failed) status.
Draw regions of interest (ROI) with Shift+drag. Multiple ROIs are supported with move, select, and delete operations.

Results
View density maps for each fitted isotope. Summary statistics show convergence rate, median chi-squared, and isotope count. Open results in Studio for detailed exploration.

Studio Mode
Studio provides a "Final Cut"-style workspace for exploring results:
- Document tabs: switch between Analysis, Forward Model, and Detectability
- Main viewer: density map with colormap selection and colorbar
- Spectrum panel: click any pixel to see its fitted spectrum
- Bottom dock: Isotopes, Residuals, Provenance, and Export panels
- Inspector sidebar: per-pixel parameter values

Tools
Forward Model
Compute theoretical transmission spectra for arbitrary isotope mixtures. Adjust densities with sliders and see the spectrum update in real-time. Hero spectrum layout with per-isotope contribution lines.

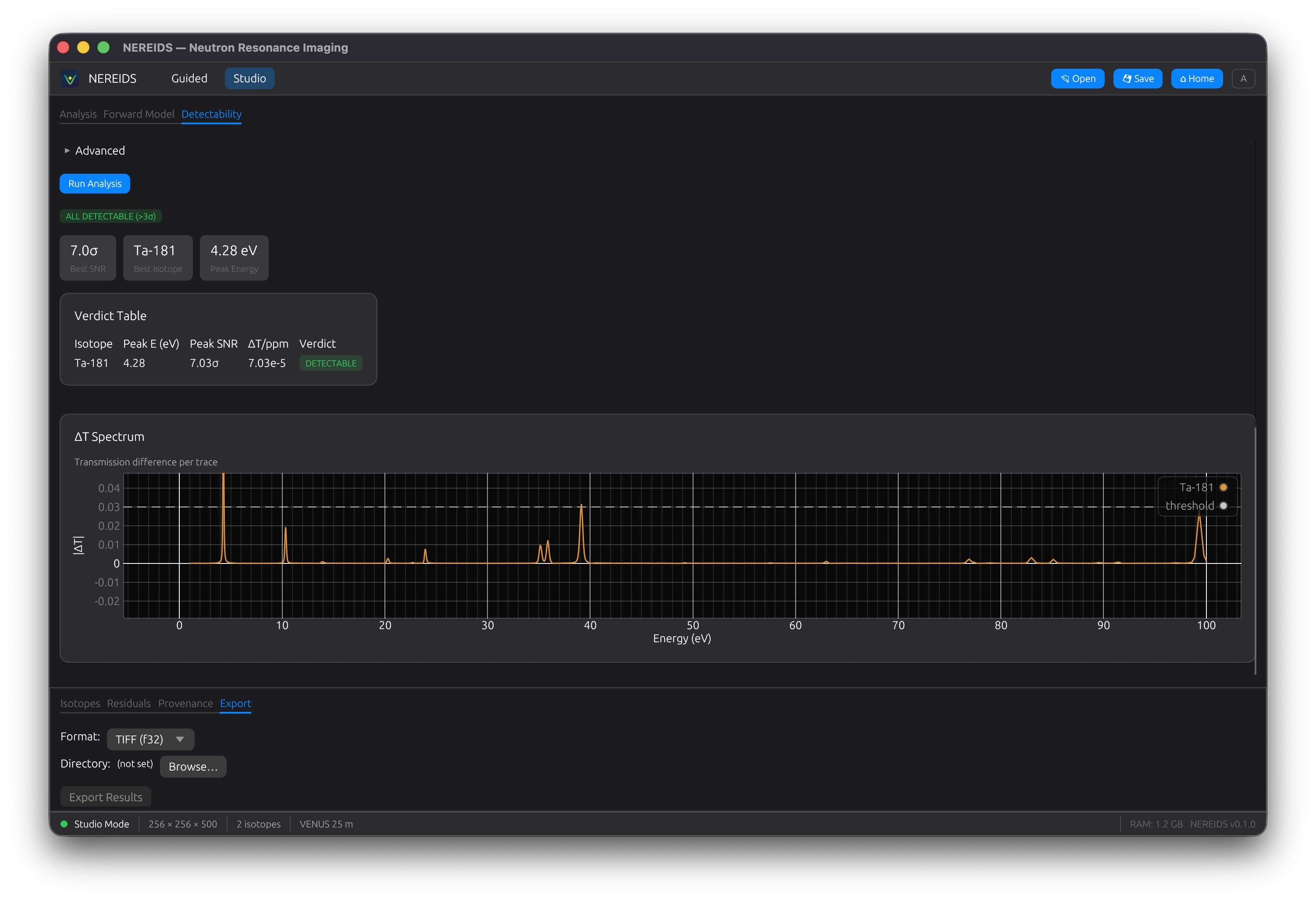
Detectability
Analyze whether a trace isotope is detectable in a given matrix material. Multi-matrix support with resolution broadening. Shows a delta-T spectrum and verdict badges (DETECTABLE / NOT DETECTABLE / OPAQUE MATRIX).

Periodic Table
Interactive 18-column periodic table for selecting isotopes. Click an element to see its natural isotopes with abundance percentages. Supports multi-select with density input. ENDF/B-VIII.0 availability hints shown for each isotope.

Project Files
Save and load analysis sessions as HDF5 project files (.nereids):
- Cmd+S (macOS) / Ctrl+S (Linux): quick-save
- File > Save: save with dialog
- File > Open: load a saved project
Project files store raw data, pipeline configuration, and results. Embedded data mode bundles everything into a single portable file.